
Buzz創出ロジック※×
波及効果分析でROIを最大化
※PIALAが独自開発した最適インフルエンサー選定アルゴリズム
「Influence(インフルエンス)」でベストなIFキャスティングも御任せ下さい
SCROLL DOWN
ABOUT
“Buzzを生み出す独自ロジック※
×相関データ分析”で
成功と再現性を追求

初のインフルエンサーマーケを検討中、または実施してきたマーケティング施策に満足出来なかった企業様へ向け、Buzz、拡散を最大化する為に施策実施からデータ分析までを提供するワンストップソリューションです
※「Influence(インフルエンス)」は当社独自のインフルエンサー選定アルゴリズムにより、与件に最適なインフルエンサーを選別、ベストな施策提案までするキャスティングサービスです。

施策結果を記録はしているが有効活用が出来ておらず、活きたデータになっていない。

「このジャンルでフォロワーがこれくらいなら目標に届くかな」といった下調べや、代理店からの根拠希薄な推奨でインフルエンサーを決めている。

インフルエンサー施策を検討中(実施済み)だけど再現性あるのかが不安。
『これらはPIALA INTELLIGENCE
for Buzzで解決できます』
次回以降、再現性のあるインフルエンサー施策の検討時間、
負担を大幅軽減!
ノイズ要素を徹底排除したシンプルUIのため誰でも導入初日で簡易に利用可能、どなた様も本業に専念頂けます!

該当のローデータを頂ければ連携、新規の御導入も検討下さい!
※対応不可、別途見積のケースがあります。

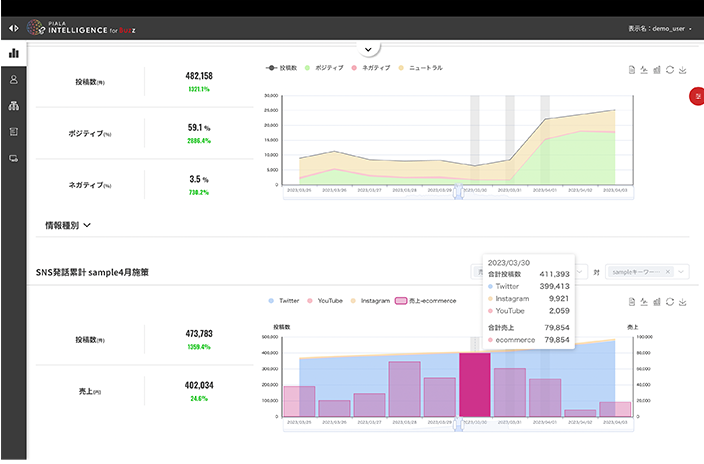
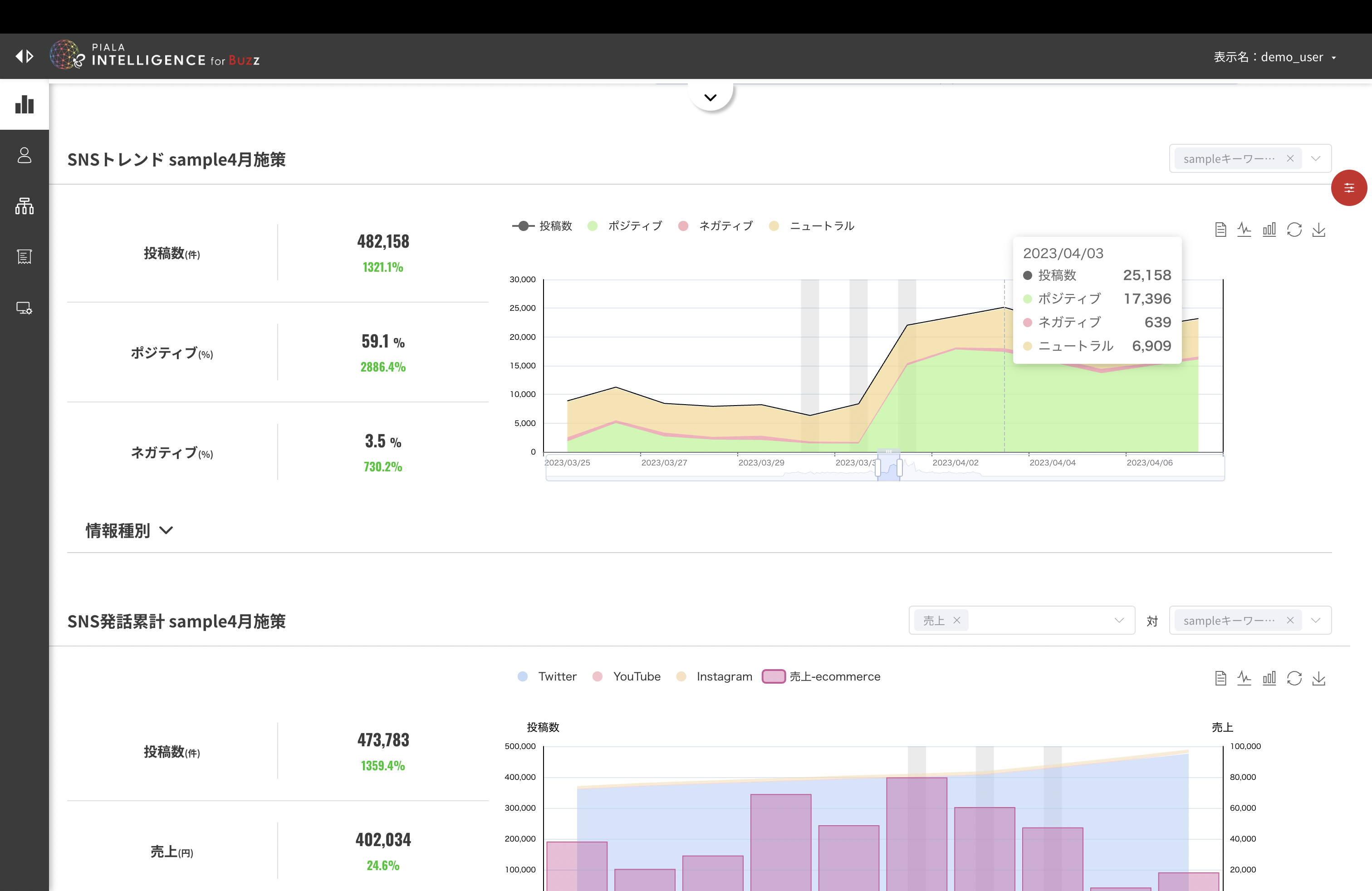
親和性が高いSNS施策・インフルエンサーの追求が
可能

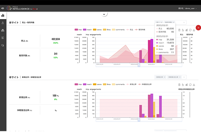
施策実施後、結果の相関データをもとに
次回以降も裏打ちされた意思決定が可能

成功施策のパターンを分析し続ける事で
ヒットの法則を確立。新商品立案の洞察が出来る

最短14営業日で直観的な
モニタリング環境構築が可能です!




※既存データ内容により導入までの期間は前後いたします。





ご要望に応じてお見積りとなりますので、
まずは御相談下さいませ。
独自ロジックにより算出される最適インフルエンサー予測選出機能※を使いインフルエンサーキャスティングから施策の分析、改善までを一貫して提供する他製品は現存しておりません。
※「Influence(インフルエンス)」は当社独自のインフルエンサー選定アルゴリズムにより、与件にベストなインフルエンサーをキャスティングするサービスです。
代理店プランが御座います。
別途レギュレーション等ご案内させて頂きます。
3ヵ月トライアルプランが御座います。※状況により変更が御座います。原則、特別に瞬間的な利用要望がある場合を除いては効果的施策と併せて継続利用の提案をさせて頂きます。
ご相談に応じてカスタマイズの余地が御座いますのでご相談下さい。
※要別途お見積り